成熟的、经大量项目实践检验可靠的发动机一维热力学计算
Pulished:2014/2/28 14:08:29
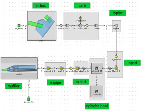
成熟的、经大量项目实践检验可靠的发动机一维热力学计算。可以预测发动机性能、充气效率等关重指标,并可根据目标对凸轮、消声器、空滤器、进气管等进行优化。




Back
Copyright ◎ 2014 loncinengine.com All Rights Reserved
Tel:400 636 9980
Add:No.116 Juye road,C area of Jiulong industrial park, Jiulongpo district,Chongqing, China
E-mail:Engine_loncin@sina.com
Fax:86 23 8669 3433




